Google Analytics

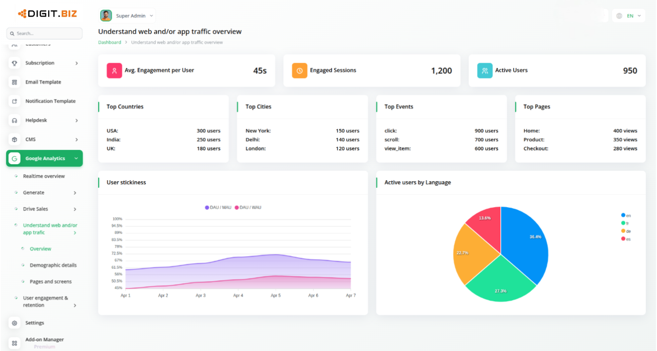
The Google Analytics feature seamlessly integrates powerful insights into your dashboard, giving you real-time visibility into website traffic, visitor geography, and device usage—all without leaving the platform. With easy setup and live syncing from Google Analytics, you can monitor performance, track user behaviour, and optimise strategies in one centralized space.

$ 0.00 /Month $ 0.00 /Year

Instant Insights with Google Analytics Feature

The Google Analytics Feature lets you turn raw visitor data into powerful insights to improve your online presence. Simply upload your JSON file and Pixel ID to activate real-time tracking. All analytics appear directly within your dashboard—no need to switch tools. Monitor performance, measure growth, and refine strategies from one centralised place. Setup is quick, and the insights are instant.

Know Where Your Visitors Come From

Understanding where your visitors come from is crucial for business growth. With detailed geographic insights, you can tailor marketing strategies to specific regions and create localised campaigns. All this data is easily accessible within your dashboard, so there s no need to switch between tools. As Google Analytics updates, your platform reflects the latest information, helping you focus your resources and improve user experience.

Track Traffic Like a Pro

With real-time traffic tracking, you can instantly see what is working and what needs attention. Whether it is a campaign or day-to-day engagement, you get up-to-date user activity right within your platform. No need to leave your dashboard for reports—every trend and spike is visible in one place. This centralized view allows you to respond quickly and refine your strategies based on real-time insights. Stay agile and informed without switching tools.

Understand How Your Site is Being Accessed

In today's multi-device world, it is crucial to know how visitors access your site. The Google Analytics Feature provides detailed insights into the devices used, from smartphones to desktops, directly within your platform. This allows you to track mobile traffic, spot device-specific issues, and optimise your site accordingly. With real-time updates, you can align design and marketing strategies with user behaviour, ensuring the best experience across all devices.

Why choose dedicated modulesfor Your Business?

With DIGIT, you can conveniently manage all your business functions from a single location.

Empower Your Workforce with DIGIT

Access over Premium Add-ons for Accounting, HR, Payments, Leads, Communication, Management, and more, all in one place!

  • Pay-as-you-go
  • Secure cloud storage
$ 0.00 /Month
Billed monthly, or $ 0.00 / if paid monthly
$ 0.00 /Year
Billed yearly, or $ 0.00 / if paid yearly

Why choose dedicated modulesfor Your Business?

With DIGIT, you can conveniently manage all your business functions from a single location.

CRM

$ 40.00 /Month $ 400.00 /Year
View Details

POS

$ 25.00 /Month $ 250.00 /Year
View Details

Stripe

$ 0.00 /Month $ 0.00 /Year
View Details

Project

$ 80.00 /Month $ 800.00 /Year
View Details

Google Analytics

$ 0.00 /Month $ 0.00 /Year
View Details